Металлические опоры ЛЭП Стальные порталы ору Прожекторные мачты и молниеотводы Ростверки и металлические балки Антенные опоры и башни релейной связи Металлоконструкции различного назначения
35 кВ 110 кВ 150 кВ 220 кВ 330 кВ 500 кВ
шинный ячейковый
Марка портала Для районов Число стоек Высота до траверсы, м Масса, кг Проект
ПС-150Ш Обычных 2 8.2 1121
ПС-150ШС Обычных 2 8.8 1121
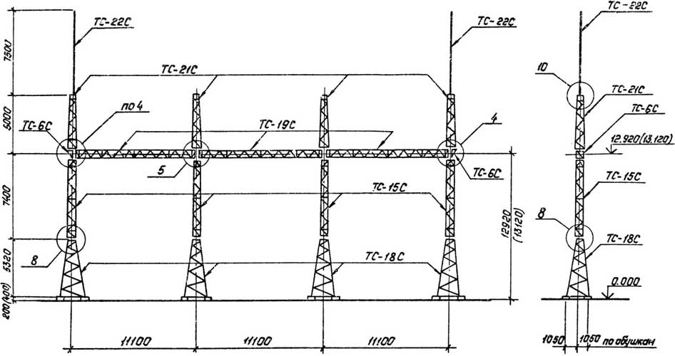
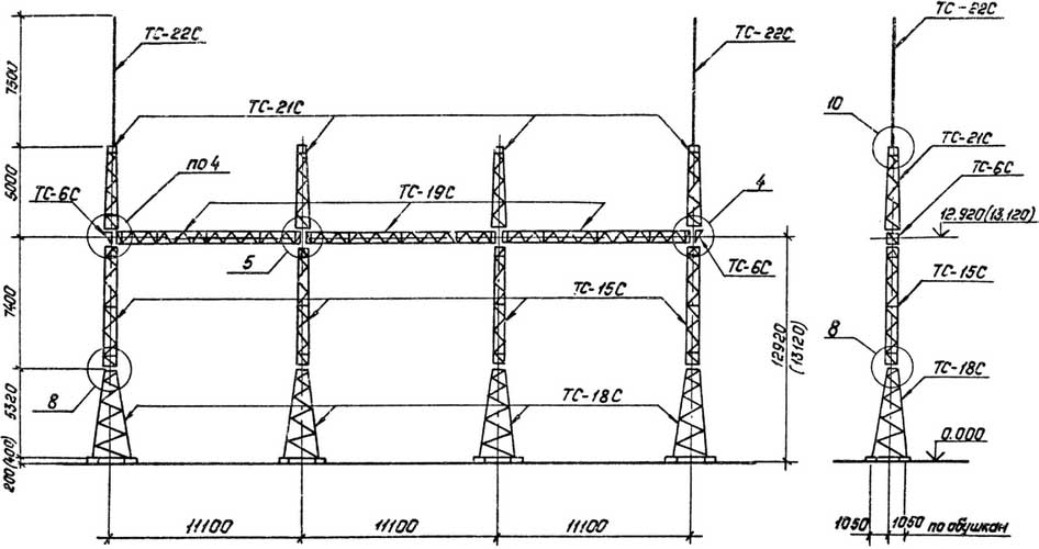
ПС-150Я1 Обычных 2 12.92 2589
ПС-150Я1С Обычных 2 2.92 2488
ПС-150Я2 Обычных 2 12.92 2840
ПС-150Я2С Обычных 2 2.92 2739
ПС-150Я3 Обычных 2 12.92 2985
ПС-150Я3С Обычных 2 2.92 2884
ПС-150Я4 Обычных 3 12.92 4773
ПС-150Я4С Обычных 3 2.92 4621
ПС-150Я5 Обычных 4 12.92 6209
ПС-150Я5С Обычных 4 2.92 6006
ПС-150Я6 Обычных 4 12.92 5707
ПС-150Я6С Обычных 4 2.92 5504
ПС-150Я7 Обычных 4 12.92 6455
ПС-150Я7С Обычных 4 2.92 6252

Число стоек: 2

Высота до траверсы, м: 8.2

Масса, кг: 1121

Элемент опоры 1: Траверса ТС-1

Элемент опоры 2: Траверса ТС-1

Элемент опоры 3: Траверса ТС-1

Элемент опоры 4: Траверса ТС-1

Элемент опоры 5: Траверса ТС-1

Для районов: Обычных

Проект:

Число стоек: 2

Высота до траверсы, м: 8.8

Масса, кг: 1121

Элемент опоры 1: Траверса ТС-1

Элемент опоры 2: Траверса ТС-1

Элемент опоры 3: Траверса ТС-1

Элемент опоры 4: Траверса ТС-1

Элемент опоры 5: Траверса ТС-1

Для районов: Обычных

Проект:

Число стоек: 2

Высота до траверсы, м: 12.92

Масса, кг: 2589

Элемент опоры 1: Траверса ТС-1

Элемент опоры 2: Траверса ТС-1

Элемент опоры 3: Траверса ТС-1

Элемент опоры 4: Траверса ТС-1

Элемент опоры 5: Траверса ТС-1

Для районов: Обычных

Проект:

Число стоек: 2

Высота до траверсы, м: 2.92

Масса, кг: 2488

Элемент опоры 1: Траверса ТС-1

Элемент опоры 2: Траверса ТС-1

Элемент опоры 3: Траверса ТС-1

Элемент опоры 4: Траверса ТС-1

Элемент опоры 5: Траверса ТС-1

Для районов: Обычных

Проект:

Число стоек: 2

Высота до траверсы, м: 12.92

Масса, кг: 2840

Элемент опоры 1: Траверса ТС-1

Элемент опоры 2: Траверса ТС-1

Элемент опоры 3: Траверса ТС-1

Элемент опоры 4: Траверса ТС-1

Элемент опоры 5: Траверса ТС-1

Для районов: Обычных

Проект:

Число стоек: 2

Высота до траверсы, м: 2.92

Масса, кг: 2739

Элемент опоры 1: Траверса ТС-1

Элемент опоры 2: Траверса ТС-1

Элемент опоры 3: Траверса ТС-1

Элемент опоры 4: Траверса ТС-1

Элемент опоры 5: Траверса ТС-1

Для районов: Обычных

Проект:

Число стоек: 2

Высота до траверсы, м: 12.92

Масса, кг: 2985

Элемент опоры 1: Траверса ТС-1

Элемент опоры 2: Траверса ТС-1

Элемент опоры 3: Траверса ТС-1

Элемент опоры 4: Траверса ТС-1

Элемент опоры 5: Траверса ТС-1

Для районов: Обычных

Проект:

Число стоек: 2

Высота до траверсы, м: 2.92

Масса, кг: 2884

Элемент опоры 1: Траверса ТС-1

Элемент опоры 2: Траверса ТС-1

Элемент опоры 3: Траверса ТС-1

Элемент опоры 4: Траверса ТС-1

Элемент опоры 5: Траверса ТС-1

Для районов: Обычных

Проект:

Число стоек: 3

Высота до траверсы, м: 12.92

Масса, кг: 4773

Элемент опоры 1: Траверса ТС-1

Элемент опоры 2: Траверса ТС-1

Элемент опоры 3: Траверса ТС-1

Элемент опоры 4: Траверса ТС-1

Элемент опоры 5: Траверса ТС-1

Для районов: Обычных

Проект:

Число стоек: 3

Высота до траверсы, м: 2.92

Масса, кг: 4621

Элемент опоры 1: Траверса ТС-1

Элемент опоры 2: Траверса ТС-1

Элемент опоры 3: Траверса ТС-1

Элемент опоры 4: Траверса ТС-1

Элемент опоры 5: Траверса ТС-1

Для районов: Обычных

Проект:

Число стоек: 4

Высота до траверсы, м: 12.92

Масса, кг: 6209

Элемент опоры 1: Траверса ТС-1

Элемент опоры 2: Траверса ТС-1

Элемент опоры 3: Траверса ТС-1

Элемент опоры 4: Траверса ТС-1

Элемент опоры 5: Траверса ТС-1

Для районов: Обычных

Проект:

Число стоек: 4

Высота до траверсы, м: 2.92

Масса, кг: 6006

Элемент опоры 1: Траверса ТС-1

Элемент опоры 2: Траверса ТС-1

Элемент опоры 3: Траверса ТС-1

Элемент опоры 4: Траверса ТС-1

Элемент опоры 5: Траверса ТС-1

Для районов: Обычных

Проект:

Число стоек: 4

Высота до траверсы, м: 12.92

Масса, кг: 5707

Элемент опоры 1: Траверса ТС-1

Элемент опоры 2: Траверса ТС-1

Элемент опоры 3: Траверса ТС-1

Элемент опоры 4: Траверса ТС-1

Элемент опоры 5: Траверса ТС-1

Для районов: Обычных

Проект:

Число стоек: 4

Высота до траверсы, м: 2.92

Масса, кг: 5504

Элемент опоры 1: Траверса ТС-1

Элемент опоры 2: Траверса ТС-1

Элемент опоры 3: Траверса ТС-1

Элемент опоры 4: Траверса ТС-1

Элемент опоры 5: Траверса ТС-1

Для районов: Обычных

Проект:

Число стоек: 4

Высота до траверсы, м: 12.92

Масса, кг: 6455

Элемент опоры 1: Траверса ТС-1

Элемент опоры 2: Траверса ТС-1

Элемент опоры 3: Траверса ТС-1

Элемент опоры 4: Траверса ТС-1

Элемент опоры 5: Траверса ТС-1

Для районов: Обычных

Проект:

Число стоек: 4

Высота до траверсы, м: 2.92

Масса, кг: 6252

Элемент опоры 1: Траверса ТС-1

Элемент опоры 2: Траверса ТС-1

Элемент опоры 3: Траверса ТС-1

Элемент опоры 4: Траверса ТС-1

Элемент опоры 5: Траверса ТС-1

Для районов: Обычных

Проект:

35 кВ

Изготавливаются по типовому проекту 3.407.2-162 выпуск 1, 2 — для северных районов.

Изготавливаются по типовому проекту 3.407.2-162 выпуск 1, 2. Траверса и стойки производятся из углового металлопроката в виде сварных решетчатых конструкций с поперечным сечением 500 х 500 мм.

110 кВ

Изготавливаются по типовому проекту 3.407.2-162 выпуск 1, 2 — для северных районов.

Изготавливаются по типовому проекту 3.407.2-162 выпуск 1, 2. Траверса и стойки производятся из углового металлопроката в виде сварных решетчатых конструкций с поперечным сечением 500 х 500 мм.

150 кВ

Изготавливаются по типовому проекту 3.407.2-162 выпуск 1, 2. Траверса и стойки (узкобазные) производятся из углового металлопроката в виде сварных решетчатых конструкций с поперечным сечением 500 х 500 мм.

Изготавливаются по типовому проекту 3.407.2-162 выпуск 1, 2. Порталы изготовлены на широкобазных стойках, устанавливаются на четыре фундамента, являются комбинированные.

220 кВ

Изготавливается по типовому проекту 3.407.9-149 выпуск 2. Траверса и стойки (узкобазные) производятся из углового металлопроката в виде сварных решетчатых конструкций.

Изготавливаются по типовому проекту 3.407.9-149 выпуск 2. Траверса и стойки (узкобазные) производятся из углового металлопроката в виде болтового соединения решетчатых конструкций.

330 кВ

Изготавливается по типовому проекту 3.407.9-149 выпуск 2. Траверса и стойки (узкобазные) производятся из углового металлопроката в виде болтового соединения решетчатых конструкций.

Изготавливается по типовому проекту 3.407.9-149 выпуск 2. Траверса и стойки (узкобазные) производятся из углового металлопроката в виде болтового соединения решетчатых конструкций.

Изготавливается по типовому проекту 3.407.9-149 выпуск 2. Траверса и стойки (узкобазные) производятся из углового металлопроката в виде болтового соединения решетчатых конструкций.

Изготавливается по типовому проекту 3.407.9-149 выпуск 2. Траверса и стойки (узкобазные) производятся из углового металлопроката в виде болтового соединения решетчатых конструкций в Алма-ате.

500 кВ

Изготавливаются по типовому проекту 3.407.9-149 выпуск 2. Траверса и стойки (узкобазные) производятся из углового металлопроката в виде болтового соединения решетчатых конструкций в Алма-ате.

Изготавливается по типовому проекту 3.407.9-149 выпуск 2. Траверса и стойки (узкобазные) производятся из углового металлопроката в виде болтового соединения решетчатых конструкций.

Изготавливаются по типовому проекту 3.407.9-149 выпуск 2. Траверса и стойки (узкобазные) производятся из углового металлопроката в виде болтового соединения решетчатых конструкций.

    Заполните поля и мы с Вами свяжемся!






    Нажмите «Принять», если вы соглашаетесь с условиями обработки cookie и данных о поведении на сайте, нужных нам для аналитики. Запретить обработку cookie можете через браузер.
    Принять